infoÖversikt

Översikt visar en samlad bild över information som behövs för att få en snabb överblick över en elevs eller grupps studiegång. På den här hjälpsidan beskrivs personalens översikt. Läs mer om elevers översikt här.
Hitta olika Översikter
I standarläget har alla användare en flik som heter Översikt. Där ser elever och vårdnadshavare en översikt över eleven, medan personal ser information på både individ och gruppnivå över sina mentorsgrupper. Utöver det kan personal se översikt för varje enskild elev, för grupper eller för samtliga elever.
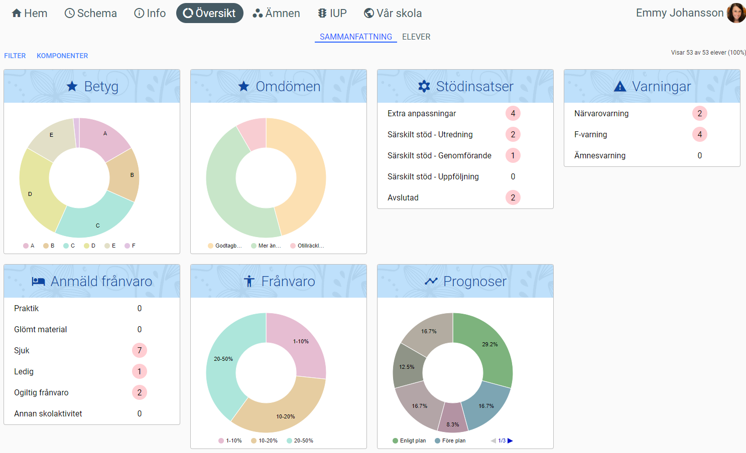
Översikt - Sammanfattning
När man öppnar fliken Översikt öppnas en Sammanfattning för elevgruppen man tittar på. Sammanfattningen är en överskådlig helhetsöversikt som kan visas för obegränsat antal elever. Informationen som visas är gruppens betyg, omdömen, stödinsatser, varningar, anmäld frånvaro, frånvaro (statistik) och prognoser.
För att t.ex. visa informationen för en specifik kurs/ämne kan man använda Filter-funktionen. Öppna rutan för att ställa in filter genom knappen längst upp till vänster.
Översikt - Elever
Högst upp på sidan kan man byta Översikten från Sammanfattning till Elever. I det här läget är överskådligheten istället uppdelad per elev/student. Använd knapparna Filter och Komponenter för att styra vilken information som ska visas. Klicka på en elev för att visa Översikt för den eleven (läs mer här).
Schoolity AB • info@schoolity.com